profil


Project & Home Labs

Eksplorasi Riset, eksperimen dan implementasi praktis dalam bidang Networking, Cybersecurity, Artificial Intelligence (AI), dan Blockchain.

~ Ervinda Pratama


Cybersecurity Project & Home Labs

🔍 Vulnerability Scanning dengan NMAP

NMAP
  • 🔹Pemindaian jaringan untuk identifikasi celah keamanan
  • 🔹Audit open port/service pada server atau device internal
  • 🔹Rekomendasi allow/deny traffic berdasarkan temuan open port/service yang terbuka dari device network/server
  • 🔹Dokumentasi penerapan rules policy sesuai dengan diskusi bersama tim

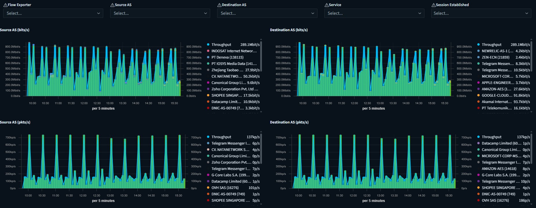
📈 Monitoring Traffic Flow dengan Elastiflow

Dashboard Elastiflow
  • 🔹Instalasi elastiflow & opensearch index via docker
  • 🔹Integrasi elastiflow dengan opensearch sebagai dashboard dan penyimpanan data index
  • 🔹Konfigurasi netflow pada core device network (router/firewall)
  • 🔹Pembuatan dashboard monitoring traffic flow
  • 🔹Analisa log traffic melalui data raw dan dashboard
  • 🔹Review dan dokumentasi system monitoring
  • 🔹Reporting history traffic flow pada jaringan internal/external
  • 🔹Maintenance Data Index & Backup rutin (weekly)

👨‍💻 Build Script Vulnerable Check with InternetDB Shodan

Script InternetDB
  • 🔹Research terkait tools shodan
  • 🔹Research integrasi API dari InternetDB
  • 🔹Build script python untuk scrapping data (query:IP Address,CVE) melalui API
  • 🔹Pengujian script untuk melakukan search vulnerable pada suatu IP Public

🕵️‍♂️ Build Honeypot & Honeynet dengan T-POT

T-POT All in Honeynet/Honeypot
  • 🔹Research terkait apa itu Honeypot dan Honeynet
  • 🔹Research software T-POT
  • 🔹Download & build file .iso untuk T-POT
  • 🔹Instalasi T-POT OS
  • 🔹Konfigurasi listening port service
  • 🔹Konfigurasi Forwarding IP Public menuju ke port service T-POT
  • 🔹Review dan monitoring attack from Public
  • 🔹Analisis log attack dan learning metode dari proses setiap attacker